'분배스위치'에 해당되는 글 1건
- 2020.09.12 홈네트워크 업그레이드기 - 1. 분배스위치
오늘은 UniFi 16 PoE로 분배스위치를 구축하여 홈네트워크를 업그레이드하여 보았다.
먼저 분배스위치(Distribution Switch)와 접속스위치(Access Switch)란 용어를 이해할 필요가 있는데,
소규모 네트워크에서는 좌측처럼 분배스위치와 접속스위치를 하나로 구성하여,
엔드 디바이스가 늘어나면 포트수가 많은 스위치로 계속해서 교체해야 하며,
스위치와 엔드 디바이스 사이의 케이블이 1:N으로 구성되어 비경제적인 반면,
상용 네트워크에서는 우측처럼 분배스위치와 접속스위치로 역할을 분리하여,
엔드 디바이스가 늘어나면 접속스위치만 추가하여 분배스위치와 연결하면 되어서,
네트워크 증설시 장비와 케이블 비용이 저렴하고 장애와 이중화에도 유리한 방법이다.
그래서 우리집 홈네트워크를 라우터 1대, 분배스위치 1대, 접속스위치 3대, AP 3대로 재구성하기로 결정하고,
분배스위치로 UniFi 랙마운트 모델중 가장 작은 놈인 UniFi 16 PoE로 간택하고서,
UniFi 공홈에서 299달러에 구매하여 배대지를 경유하여 대략 열흘만에 잡아들였다.
UniFi 16 PoE를 주문후 사전에 허브랙 포트의 연결 설계를 하였는데,
홈네트워크도 설계가 잘 되어 있으면 설치시 시행착오를 많이 줄여준다.
네트워크 스위치는 워낙 단순한 장비라 언박스에서는 설명할 것이 거의 없으며,
우리집에는 고3 수험생이 계셔서 인터넷 무중단으로 스위치 설치를 하였는데,
마치 교량 공사시 임시 가교를 만드는 것처럼 필수 5회선을 임시로 연결하여,
인터넷 전송은 유지하면서 미리 준비한 포트 연결 그림을 참조하여 작업을 하였다.
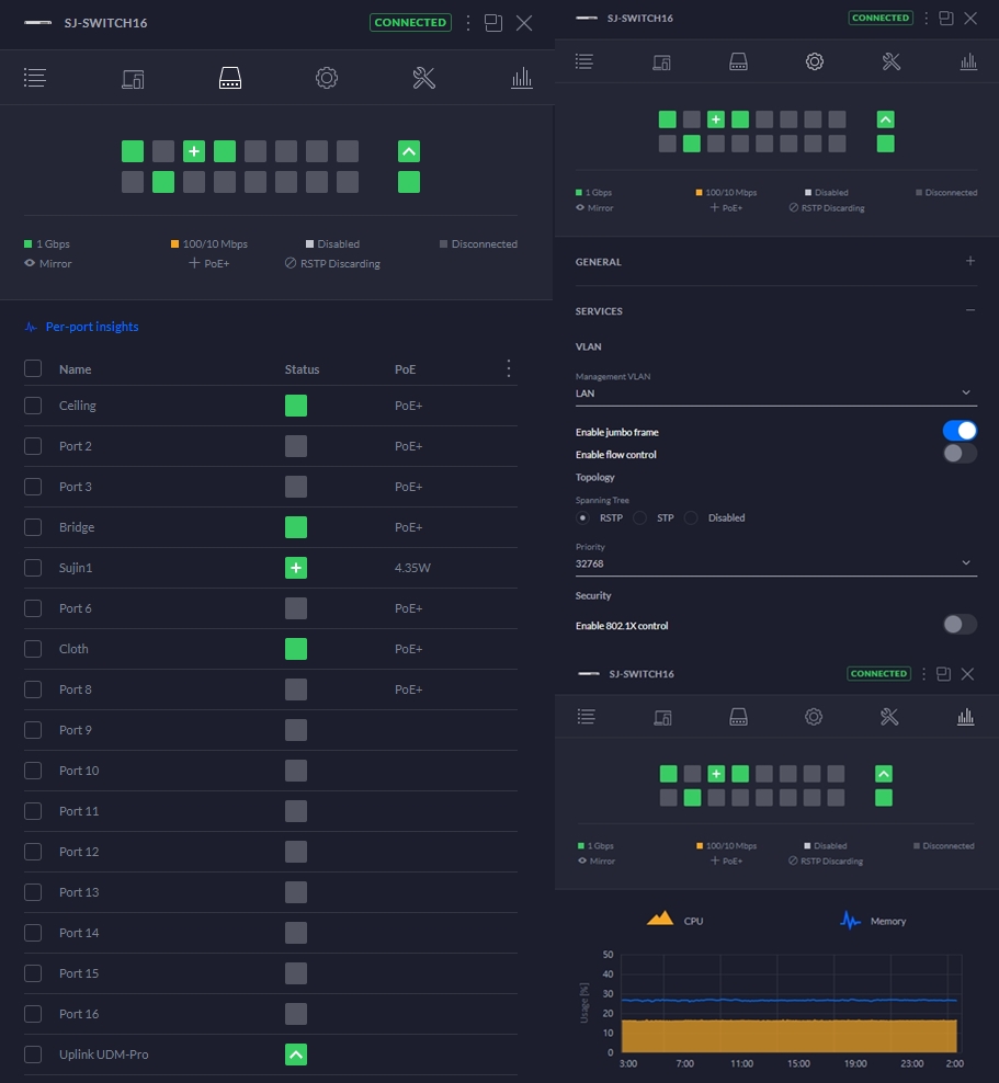
끝으로 설정은 유지보수를 위하여 포트 이름을 부여했으며, jumbo frame만 enable을 시켰다.
보기 좋은 떡이 먹기도 좋다고, 네트워크 장비들도 뽀대가 좋아야 일도 잘한다.
'IoT이야기' 카테고리의 다른 글
시놀로지 DSM 7.0의 베타 어플 3가지 (0) | 2020.09.13 |
---|---|
홈네트워크 업그레이드기 - 2. 패치 패널 (7) | 2020.09.12 |
시놀로지 DSM 7.0 Preview 설치기 (3) | 2020.09.09 |
이케아 트로드프리 플러그 설치기 (8) | 2020.09.02 |
홈브릿지(Homebridge)에 보안 강화하기 (2) | 2020.08.20 |