'2021/01'에 해당되는 글 7건
- 2021.01.29 시놀로지에 Nginx Proxy Manager 설치하기
- 2021.01.25 어플리케이션 대시보드인 Heimdall 설치기
- 2021.01.24 우리집 완소 스마트홈 도커 솔루션 6가지
- 2021.01.23 UniFi Poller를 시놀로지에 설치하기
- 2021.01.20 오픈 소스 암호 관리 서비스인 bitwarden - 2. 활용
- 2021.01.17 오픈 소스 암호 관리 서비스인 bitwarden - 1. 설치 1
- 2021.01.13 유니파이 대시보드인 UniFi-Poller 구축기

역방향 프록시 관리와 SSL 인증서를 발급하는 Nginx('엔진X'라 읽는다) Proxy Manager 설치법이
금주 초에 소개한 Heimdall 설치법과 거의 유사하여 탄력을 받은 김에 포스팅을 할까 하는데,
여기서도 시놀로지에 포테이너가 이미 설치되어 있고, ssh 로그인이 가능하다는 것이 전제 조건이다.

설치 방법은
1) File Station에서 "docker/nginx", "docker/nginx/data", "docker/nginx/letsencrypt"폴더를 소문자로 생성
2) DB를 생성하는 구성 정보가 들어있는 위의 config.json 파일을 PC의 임시 폴더에 다운로드를 하였다가,

3) File Station에서 "docker/nginx" 폴더에 수정없이 그대로 업로드

4) putty로 시놀로지에 로그인하여 "id" 명령어로 uid와 gid를 획득하고, "df" 명령어로 절대 경로 볼륨(/volume1)을 확인
version: '2.9'
services:
app:
image: 'jc21/nginx-proxy-manager:latest'
ports:
- '8080:80'
- '8181:81'
- '8443:443'
volumes:
- /volume1/docker/nginx/config.json:/app/config/production.json
- /volume1/docker/nginx/data:/data
- /volume1/docker/nginx/letsencrypt:/etc/letsencrypt
environment:
- PUID=1026
- PGID=100
- TZ=Asia/Seoul
5) 위의 코드 블럭을 그대로 복사(Ctrl-C)하여,

6) 포테이너에 로그인하여 좌측 슬라이드바의 'Stacks'를 클릭 후 '+ Add Stack'을 누르고,
Name 필드에 "nginx"를 Web editor 박스에 위에서 복사한 내용을 붙여 넣기(Ctrl-V)하고,
본인 환경에 맞게 포트 번호, 절대 경로, pid와 uid로 수정 후 'Deploy the stack'을 누르면,

7) 만일 포트 번호만 중복되지 않는다면, 포테이너에 Nginx stack이 정상적으로 만들어진다.

8) 웹 브라우저 주소창에 "http://Synology-ip:8181/"을 입력하고,
이메일 주소를 admin@example.com으로 비밀번호를 changeme로 로그인하여,
계정을 만들고 비밀번호를 수정하면 Nginx Proxy Manager 사용이 가능하다.

나는 어플리케이션 대시보드인 Heimdall에도 등록하여 도커 솔루션 그룹에서 통합으로 관리하도록 하였다.

Nginx Proxy Manager는 역방향 프록시와 SSL 인증서 발급에 평판이 좋아서 설치했는데,
실제 작업은 공부를 조금 더 한 후 Proxy Hosts 및 SSL 인증서 발급에 사용할 예정이다.
'IoT이야기' 카테고리의 다른 글
| 이케아 5버튼 리모컨을 휴 전구에 1:1로 연결하기 (1) | 2021.02.05 |
|---|---|
| Nginx Proxy Manager 설정기 (4) | 2021.02.04 |
| 어플리케이션 대시보드인 Heimdall 설치기 (0) | 2021.01.25 |
| 우리집 완소 스마트홈 도커 솔루션 6가지 (0) | 2021.01.24 |
| UniFi Poller를 시놀로지에 설치하기 (0) | 2021.01.23 |

Heimdall은 북유럽 신화에 나오는 신의 도시인 아스가르드와 지상을 연결하는 다리를 지키는 신의 이름인데,
왜 어플리케이션 대시보드 소프트웨어에 heimdall이란 이름을 붙였는지 의문이지만 일단 설치하기로 하자.
Heimdall은 기존 웹 브라우저 북마크에 등록된 어플리케이션 URL과 포트번호가
직관적인 아이콘과 큼지막한 타일로 업그레이드 되었다고 이해하면 아주 쉽겠다.

Heimdall 설치의 전제 조건은 3가지가 있는데,
첫번째 시놀로지 나스에 도커가 당근 설치되어 있어야 하며,
두번째 포테이너의 Stacks 기능을 이용하여서 포테이너도 필요하고,
세번째 PUID와 PGID 추출을 위하여 시놀로지에 ssh 로그인이 가능해야 한다.

맨 먼저 시놀로지 File Station에서 "/docker/heimdall"과 "/docker/heimdall/config" 폴더를 반드시 소문자로 생성하자.

그리고 시놀로지에 ssh로 로그인하여, "id login-id" 명령으로 uid(1026)와 pid(100)값을 획득하고,
"df" 명령으로 heimdall config 폴더의 절대 경로(/volume1/docker/heimdall/config)를 확인하자.
version: "2.9"
services:
heimdall:
image: linuxserver/heimdall
container_name: heimdall
environment:
- PUID=1026
- PGID=100
- TZ=Asia/Seoul
volumes:
- /volume1/docker/heimdall/config:/config
ports:
- 8056:80
- 4443:443
restart: always
그다음 위의 코드 블럭을 그대로 복사한 후에,

포테이너에 로그인하여 왼쪽 사이드바의 'Stacks'를 누른 후 중간의 '+ Add stack'을 클릭하고,
Name에 "heimdall"을 입력하고, web editor 공간에 위에서 복사한 코드 블럭을 붙여 넣는다.
만일 PUID, PGID, 볼륨 절대 경로가 위 사진과 다르다면, 각자값으로 적절하게 수정하여 'Deploy the Stack'을 누르고,
설치가 끝날 때까지 대략 5분 정도 기다린 후 "http://synology-Ip:8056/"을 주소창에 입력하면 최초 화면이 나타난다.

heimdall 최초 화면은 미처 캡처하지 못해서 1차 가공 화면으로 대치하며,

1차 가공 화면의 메인 메뉴에는 타일 갯수가 너무 많아서 heimdall의 tag 기능을 활용하여,
5개의 서브 메뉴(Connect, Homebridge, System, Docker Solution, Web Solution)로 2차 가공 화면을 만들었다.

또한 heimdall에는 어플리케이션 URL과 포트번호뿐만 아니라 ID와 비밀번호도 함께 저장되는 경우가 있어서,
반드시 사용자 계정을 생성하여 로그인시 비밀번호를 입력하고 heimdall에 진입하는 것이 보안상 안전하며,

Add tag 기능을 이용하여 서브 메뉴를 구성하고,

Add application 기능으로 어플리케이션 타일 구성을 하면 되는데,
방법은 아주 쉬워서 이것저것 눌러보면 금방 익히리라 생각된다.

마지막으로 heimdall 설정 화면도 매우 단순하여 간단하게 캡처 화면으로 대치해본다.
어플리케이션 대시보드인 heimdall은 웹 브라우저 북마크 사용과 크게 다를 바가 없지만,
각종 서버, 허브, 브릿지 및 도커와 웹 어플리케이션들을 많이 사용하는 IoT족들에겐
어플리케이션 주소와 포트번호를 일일이 기억할 필요가 없어서 설치를 추천하는 바이다.
'IoT이야기' 카테고리의 다른 글
| Nginx Proxy Manager 설정기 (4) | 2021.02.04 |
|---|---|
| 시놀로지에 Nginx Proxy Manager 설치하기 (0) | 2021.01.29 |
| 우리집 완소 스마트홈 도커 솔루션 6가지 (0) | 2021.01.24 |
| UniFi Poller를 시놀로지에 설치하기 (0) | 2021.01.23 |
| 오픈 소스 암호 관리 서비스인 bitwarden - 2. 활용 (0) | 2021.01.20 |

요사이는 신통방통한 신규 스마트홈 디바이스가 출시되지 않아서,
시놀로지 나스에 오픈 소스 솔루션을 설치하는 재미에 푹 빠져있는데,
오늘은 초보님들을 위하여 유용한 도커 솔루션 6가지를 정리해볼까 한다.
1. AirConnect

AirConnect는 AirPlay에서 일반 UPnP 플레이어로 음악을 전송하는 솔루션인데,
대부분의 AI스피커(구글홈, 갤홈미니, 소노스, 크롬캐스트, Volumio등)에 연결되어서,
애플 사용자들에겐 필수적인 스마트홈 도커 솔루션이지 싶다.
2. 미 커넥터

미 커넥터는 IoT카페에서 활동하는 '아기나무집'님이라는 개발자가
샤오미(아카라) 디바이스를 스마트싱스(ST) 플랫폼과 연동하도록 만든 솔루션인데,
이것은 황해에 갇혀있던 샤오미 디바이스를 태평양으로 끌어낸 혁신이라 생각한다.
샤오미 리모트와 미 커텍터 사용기 - 2. 거실과 주방
샤오미 리모트와 미 커넥터 사용기 - 3. 온오프 동기화
3. 홈브릿지

홈브릿지는 일반 스마트홈 디바이스를 홈킷 플랫폼에 연동하는 솔루션인데,
고가이며 종류도 너무 적은 네이티브 홈킷 디바이스의 제약을 훌쩍 넘도록,
다양한 스마트홈 디바이스를 홈킷과 연동시키는 혁신적인 서비스이다.
4. Pihole

Pihole은 인터넷 광고를 차단하는 DNS Sinkhole 솔루션인데, 불필요한 광고 차단과 더불어 네트워크 모니터링 효과도 있다.
5. UniFi Poller

UniFi Poller는 UniFi Controller의 실시간 모니터링 대시보드 솔루션인데,
라우터, 스위치, AP별로 다양한 그래프를 제공하여, 홈네트워크를 운영에 많은 도움이 되더라.
6. BitWarden

bitwarden은 오픈 소스 암호 관리 솔루션인데, PC 및 모바일등 다양한 접점과 동기화되어, 비밀번호 스트레스를 한방에 날려주더라.
오픈 소스 암호 관리 서비스인 bitwarden - 1. 설치
오픈 소스 암호 관리 서비스인 bitwarden - 2. 활용
스마트홈 디바이스들이 늘어나면 시놀로지와 라즈베리파이같은 서버 운영은 거의 필수적인데,
어차피 24시간 돌아가는 서버에 유용한 솔루션을 설치하여 스마트홈을 더욱 풍성하게 꾸며보자.
'IoT이야기' 카테고리의 다른 글
| 시놀로지에 Nginx Proxy Manager 설치하기 (0) | 2021.01.29 |
|---|---|
| 어플리케이션 대시보드인 Heimdall 설치기 (0) | 2021.01.25 |
| UniFi Poller를 시놀로지에 설치하기 (0) | 2021.01.23 |
| 오픈 소스 암호 관리 서비스인 bitwarden - 2. 활용 (0) | 2021.01.20 |
| 오픈 소스 암호 관리 서비스인 bitwarden - 1. 설치 (1) | 2021.01.17 |

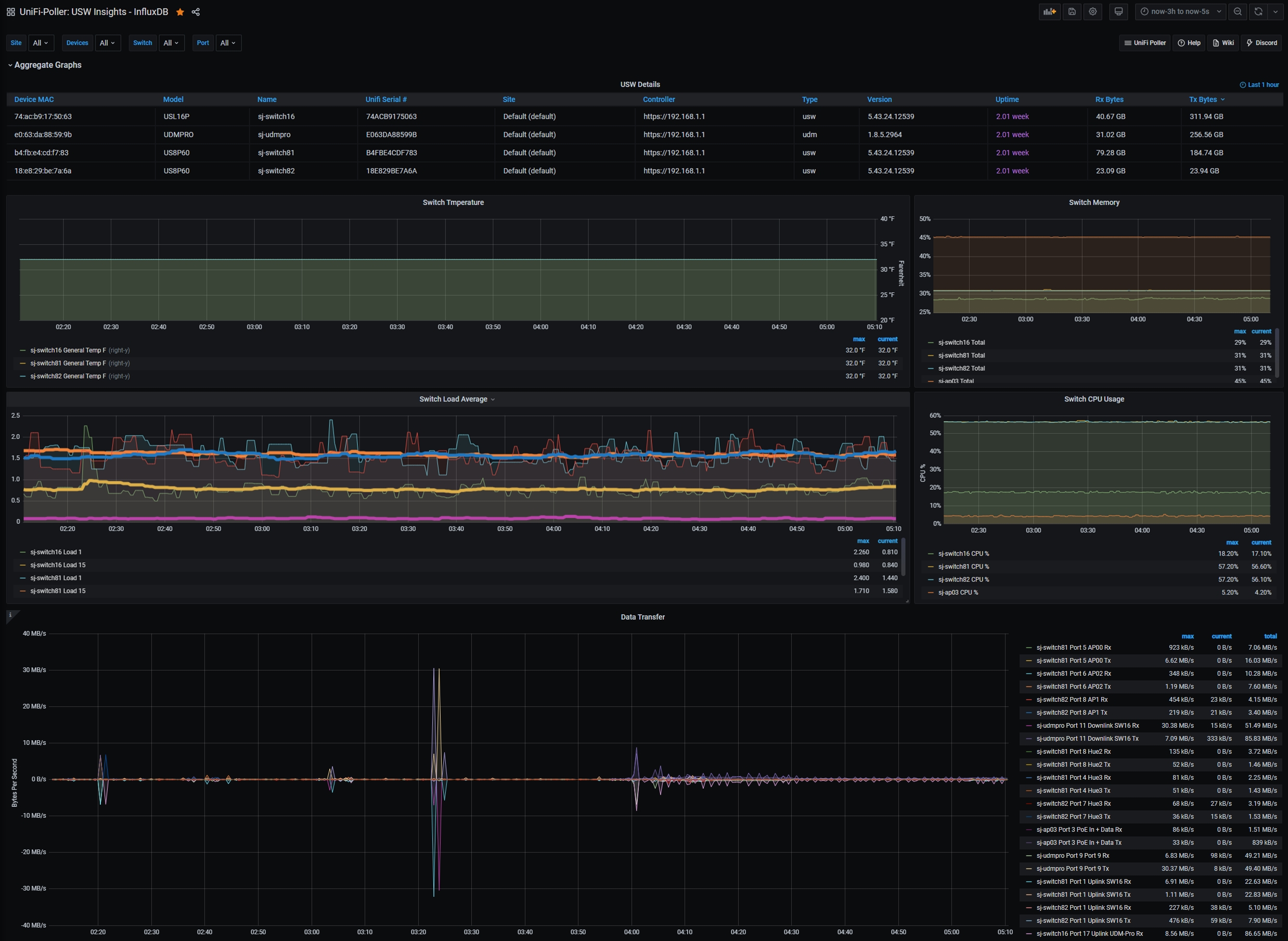
오늘은 지난주 라즈베리파이에 설치한 UniFi Poller를 시놀로지 나스에 설치하였는데,
포스팅 대상이 UniFi 라우터(USG/UDMP)를 보유한 고수들이고 내용도 중복되어서,
설치 방법은 Github 링크( bit.ly/2MiuDCw )로 간략하게 대신하고,
라즈베리파이에 설치했던 방법과 다른 특이한 점만 기술하고자 한다.

우선 이 포스팅은 시놀로지 나스에 도커가 설치되어 있으며, ssh로 시놀로지 나스에 로그인이 가능함을 전제로 하며,

UniFi Controller의 Read Only 관리자 계정도 라즈베리파이 버전 설치시 만들어 놓은 것을 그대로 사용하였다.

라즈베이파이에서는 여러 개의 도커 컨테이너를 하나로 관리하기 위하여 docker compose를 사용하였으나,
시놀로지에서는 도커에 별도 서브 네트워크를 만들어 브릿지로 컨테이너를 연결하는 방법이 조금 특이하더라.

그리고 Grafana 컨테이너를 생성하는 방법은 2가지(도커 UI or ssh)가 있었는데,
설치 가이드에서 추천하는 1번째 방법은 시놀로지 나스에 ssh로 로그인하여,
프로세서 소유를 472로 변경하는 과정(sudo chown 472 grafana)이 독특하였다.

모든 설치를 마치면 라즈베리파이 버전과 똑같은 시놀로지 버전의 UniFi Poller를 구경할 수 있는데,
시놀로지 버전이 조금 더 버그가 많은 것으로 보였다.
유니파이 대시보드인 UniFi Poller를 개발계인 라즈베리파이에 이어 운영계인 시놀로지에도 설치하여 보았는데,
홈네트워크 모니터링에 많은 도움을 주어서 유니파이와 시놀로지 사용자라면 설치를 권유하는 바이다.
'IoT이야기' 카테고리의 다른 글
| 어플리케이션 대시보드인 Heimdall 설치기 (0) | 2021.01.25 |
|---|---|
| 우리집 완소 스마트홈 도커 솔루션 6가지 (0) | 2021.01.24 |
| 오픈 소스 암호 관리 서비스인 bitwarden - 2. 활용 (0) | 2021.01.20 |
| 오픈 소스 암호 관리 서비스인 bitwarden - 1. 설치 (1) | 2021.01.17 |
| 유니파이 대시보드인 UniFi-Poller 구축기 (0) | 2021.01.13 |

오늘은 지난번 시놀로지 도커에 설치한 오픈 소스 암호 관리 서비스인 bitwarden을
PC 및 모바일의 추가 모듈을 통하여 다양하게 활용하는 이야기를 해볼까 한다.
1. Desktop Application

Desktop Application을 원도우, 맥, 리눅스등에 설치하여 사용할 수 있는데,
설정에서 서버 URL만 나스로 기술하면 시놀로지 도커로 접속이 잘 되더라.
2. Web Browser Extensions

보통은 Web Browser에 Extensions 모듈을 설치하여 로그인시 bitwarden을 활용하지 싶은데,
비밀번호등 민감 정보들이 많아서 bitwarden 유튜브로 사용법 설명을 대신해본다.
3. Mobile

Mobile App은 앱 스토어 또는 구글 플레이에서 다운로드하여 설치하면 되는데,
Face ID, PIN 코드등 로그인 방법만 다를뿐 Web Browser 사용법과 대동소이하다.
이 또한 bitwarden 유튜브 동영상을 시청하는 것이 훨씬 이해가 빠르지 싶다.
4. 비밀번호 내보내기와 가져오기

마지막으로 기존 Web Browser에 저장된 비밀번호를 bitwarden 보관함에 가져오는 방법인데,
구글 크롬을 기준으로 '설정-비밀번호-비밀번호 내보내기'로 중간 파일(csv, json)을 생성하여,
시놀로지 도커의 bitwarden 보관함에 파일을 불러와서 데이터를 저장하면 되는데,
중간 파일은 눈에 보이는 평문으로 생성되어 작업후 반드시 안전하게 보관 또는 삭제하길 바란다.

오픈 소스 암호 관리 서비스인 bitwarden을 설치와 활용편으로 나누어 간략하게 살펴보았는데,
비밀번호등 민감 정보를 인터넷 클라우드 아닌 로컬 서버인 시놀로지 나스에 안전하게 보관하고,
bitwarden 보관함, Desktop, Mobile간의 데이타 동기화도 매우 안정적이어서 강추하는 바이다.
'IoT이야기' 카테고리의 다른 글
| 우리집 완소 스마트홈 도커 솔루션 6가지 (0) | 2021.01.24 |
|---|---|
| UniFi Poller를 시놀로지에 설치하기 (0) | 2021.01.23 |
| 오픈 소스 암호 관리 서비스인 bitwarden - 1. 설치 (1) | 2021.01.17 |
| 유니파이 대시보드인 UniFi-Poller 구축기 (0) | 2021.01.13 |
| 애플 홈킷을 9개 브릿지 체계로 개편하다 (0) | 2020.12.27 |

오픈 소스 암호 관리 서비스인 bitwarden을 클라우드로 이용하는 것이 제일 간단하나,
비밀번호를 클라우드에 두는 것이 많이 찜찜하여 시놀로지 도커에 설치하여 보았다.

설치 방법은 1) Docker-레지스트리의 검색창에 "bitwarden"입력
2) 'bitwardenrs/server'를 선택 후 다운로드에서 'latest'버전을 선택

Docker-이미지에 'bitwardenrs/server:latest' 모듈이 180MB 크기로 다운로드가 됨

시놀로지 File Station에서 "/docker/bitwarden" 폴더를 신규 생성

1) 다시 Docker-이미지로 돌아와 'bitwardenrs/server:latest' 클릭하여 실행
2) 적당한 컨테이너 이름을 입력하고(디폴트도 무방),
3) '높은 권한을 사용하여 컨테이너 실행'을 체크 후 '고급 설정'을 클릭

고급 설정 탭에서 '자동 재시작 활성화'를 체크

볼륨 탭에서 폴더 추가로 위 그림처럼 파일/폴더와 마운트 경로를 추가

네트워크 탭은 그대로 스킵하고, 포트 설정 탭의 두번째 로컬 포트를 "5151"로 변경

링크 탭은 다시 스킵하고, 환경 탭에서 '적용'을 클릭

이미지-일반 설정 화면에서 '다음'을 클릭하고,

마지막 요약 화면에서 '마법사 완료후 이 컨테이너 실행'을 체크 후 '완료'를 클릭하면,

Docker-컨테이너 리스트에 'bitwarden'이 실행되는 것이 보인다.

웹 브라우저 창에 "http://synology-ip:5151"을 입력하면 bitwarden 로그인 화면은 뜨나,

보안을 위하여 시놀로지 '제어판-로그인 포털-고급-역방향 프록시'를 클릭하고,
(DSM 7.0 경로, DSM 6.X 경로는 조금 다름)

역방향 프록시 규칙에 위 그림처럼 내용을 정확하게 입력하고 저장하면,

시놀로지 '제어판-보안-인증서'에 'xxxxxx.synology.me:5152'가 들어가 있는 것이 보인다.

그리고 라우터(공유기)에 5152 포트를 양방향(Anywhere)으로 모두(TCP/UDP) 포트포워딩하고,

웹 브라우저 창에 "https://xxxxxx.synology.me:5152" 입력하면 암호화 프로토콜인 ssl로 접속된다.

마지막으로 bitwarden 설정에서 2단계 인증 정도만 설정하면 서버 설치는 모두 끝난다.
인터넷에 암호 관리 서비스와 어플들은 많이 존재하지만, bitwarden은 개인 로컬 서버에 설치가 가능하고,
PC 및 모바일등 다양한 접점과 동기화되며, 신뢰성, 편리성, 평판등이 좋아서 괜찮은 선택으로 보인다.
'IoT이야기' 카테고리의 다른 글
| UniFi Poller를 시놀로지에 설치하기 (0) | 2021.01.23 |
|---|---|
| 오픈 소스 암호 관리 서비스인 bitwarden - 2. 활용 (0) | 2021.01.20 |
| 유니파이 대시보드인 UniFi-Poller 구축기 (0) | 2021.01.13 |
| 애플 홈킷을 9개 브릿지 체계로 개편하다 (0) | 2020.12.27 |
| 홈킷의 Activity Log를 보는 방법 (0) | 2020.12.26 |

오늘은 UniFi-Poller 대시보드 시스템을 라즈베리파이에 구축하여 보았다.

UniFi-Poller 대시보드 시스템은 3개의 도커 컨테이너로 구성되는데,
UniFi-Poller가 UniFi Controller에서 자료를 읽어 InfluxDB에 저장하고,
Grafana가 InfluxDB를 조회하여 시계열 대시보드를 그려주는 흐름이다.
설치는 유튜브를 시청(Play&Pause)하며, 설치 가이드( bit.ly/39ppQr4 )를 참조(Copy&Paste)하니 그렇게 어렵지 않았으며,

우리집 스마트홈 운영 서버인 시놀로지 나스의 도커에도 설치가 가능하나,
아직은 안정성에 확신이 없어서 개발 서버인 라즈베리파이의 도커에 구축하였으며,
docker-compose가 3개 도커 컨테이너를 하나로 관리하여 매우 편리하더라.

UniFi Controller엔 신규 생성한 제한된 관리자 계정으로 읽기(Read-only)만 하고,
InfluxDB에도 주기적(30초)으로 업데이트를 하여서 라우터와 서버 부하는 거의 없었으며,

총괄(Networks), 라우터(USG /UDMP), 스위치(USW), AP(UAP), 단말(Clients)별로
실시간 그래프를 볼 수가 있어서 눈요기로도 괜찮아 보였다.
UniFi USG 또는 UDMP를 사용하면서 놀고있는 라즈베리파이 1대만 있으면,
간단하게 홈네트워크 대시보드 시스템을 구축할 수 있어서 추천하는 바이다.
'IoT이야기' 카테고리의 다른 글
| 오픈 소스 암호 관리 서비스인 bitwarden - 2. 활용 (0) | 2021.01.20 |
|---|---|
| 오픈 소스 암호 관리 서비스인 bitwarden - 1. 설치 (1) | 2021.01.17 |
| 애플 홈킷을 9개 브릿지 체계로 개편하다 (0) | 2020.12.27 |
| 홈킷의 Activity Log를 보는 방법 (0) | 2020.12.26 |
| 애플티비와 홈팟에 오디오를 동시 출력하는 방법 (0) | 2020.12.23 |


