IoT이야기
유니파이 대시보드인 UniFi-Poller 구축기
흥난이
2021. 1. 13. 08:44

오늘은 UniFi-Poller 대시보드 시스템을 라즈베리파이에 구축하여 보았다.

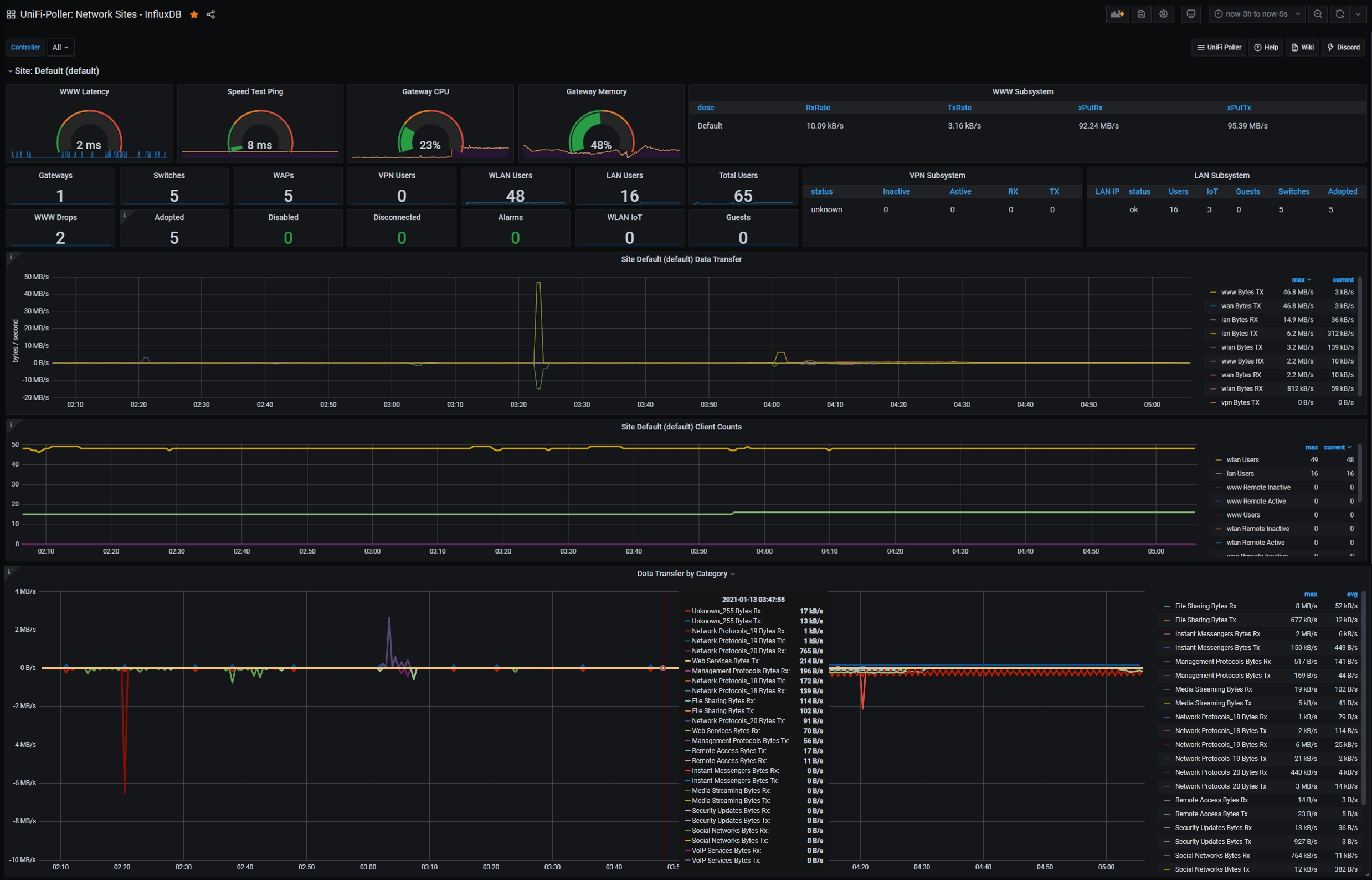
UniFi-Poller 대시보드 시스템은 3개의 도커 컨테이너로 구성되는데,
UniFi-Poller가 UniFi Controller에서 자료를 읽어 InfluxDB에 저장하고,
Grafana가 InfluxDB를 조회하여 시계열 대시보드를 그려주는 흐름이다.
설치는 유튜브를 시청(Play&Pause)하며, 설치 가이드( bit.ly/39ppQr4 )를 참조(Copy&Paste)하니 그렇게 어렵지 않았으며,

우리집 스마트홈 운영 서버인 시놀로지 나스의 도커에도 설치가 가능하나,
아직은 안정성에 확신이 없어서 개발 서버인 라즈베리파이의 도커에 구축하였으며,
docker-compose가 3개 도커 컨테이너를 하나로 관리하여 매우 편리하더라.

UniFi Controller엔 신규 생성한 제한된 관리자 계정으로 읽기(Read-only)만 하고,
InfluxDB에도 주기적(30초)으로 업데이트를 하여서 라우터와 서버 부하는 거의 없었으며,

총괄(Networks), 라우터(USG /UDMP), 스위치(USW), AP(UAP), 단말(Clients)별로
실시간 그래프를 볼 수가 있어서 눈요기로도 괜찮아 보였다.
UniFi USG 또는 UDMP를 사용하면서 놀고있는 라즈베리파이 1대만 있으면,
간단하게 홈네트워크 대시보드 시스템을 구축할 수 있어서 추천하는 바이다.